Accessing & Overview of Task Manager
Task Manager
Accessing the Task Manager
Step 01: Navigating to Task Manager
- Locate the Projects section on the left-hand sidebar.
- Under Projects, click on Task Board to open the feature.

Task Manager Interface Overview
The Task Manager interface is designed to provide a user-friendly environment for managing tasks efficiently. Below are the key components of the interface:
Tabs at the Top

- Overview:
Displays a summary of task statuses, overall progress, and key details for quick monitoring.

- Board:
A Kanban-style task management tool that helps visualize tasks by categories (e.g., To Do, In Progress, Done, etc.).

- Calendar:
Organizes tasks and deadlines in a calendar view for time-based task management.
Task Filters
- Toggle Task Type:
Use the toggle switch at the top-center to switch between Internal Tasks and Job Tasks.

Interacting with the Task Manager
Step 1: Selecting a Job or Task Type
- Click on the Job - Select Job dropdown at the top.
- Browse through the list of available jobs (if applicable), such as:
- Marketing Ads
- Video Shots
- Website Designs
- Select the job or toggle to Internal Tasks for personal task management.

Step 2: Viewing Task Details
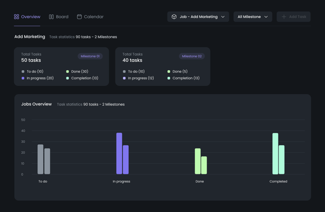
Once a job or task type is selected, task details will populate in the interface, displaying:
-
Task Statistics:
- Shows the total tasks and their statuses (e.g., To Do, In Progress, Done, Completed).
-
Job Overview:
- Includes a graphical representation of task progress.
Graph Details:
- Bars:
Each bar represents the task count for respective statuses (To Do, In Progress, Done, Completed).- Color-coded: Easily identify task statuses through visual cues.

Next Steps
- How to Create a New Task?
- How to View, Edit, and Comment on Tasks?
- How to Use the Calendar View for Task Management?
For additional assistance, contact support@kosmic.ai or visit the Help Center.
